Skip to main content
In this tutorial, we’ll build a simple RAG application using the OpenAI SDK. We’ll add observability to the application at each stage of development, from prototyping to production.
from openai import OpenAI
openai_client = OpenAI()

# This is the retriever we will use in RAG
# This is mocked out, but it could be anything we want
def retriever(query: str):
    results = ["Harrison worked at Kensho"]
    return results

# This is the end-to-end RAG chain.
# It does a retrieval step then calls OpenAI
def rag(question):
    docs = retriever(question)
    system_message = """Answer the users question using only the provided information below:
        {docs}""".format(docs="\n".join(docs))

    return openai_client.chat.completions.create(
        messages=[
            {"role": "system", "content": system_message},
            {"role": "user", "content": question},
        ],
        model="gpt-4o-mini",
    )

Prototyping

Having observability set up from the start can help you iterate much more quickly than you would otherwise be able to. It allows you to have great visibility into your application as you are rapidly iterating on the prompt, or changing the data and models you are using. In this section we’ll walk through how to set up observability so you can have maximal observability as you are prototyping.

Set up your environment

First, create an API key by navigating to the settings page. Next, install the LangSmith SDK:
pip install langsmith
Finally, set up the appropriate environment variables. This will log traces to the default project (though you can easily change that).
export LANGSMITH_TRACING=true
export LANGSMITH_API_KEY=<your-api-key>
export LANGSMITH_WORKSPACE_ID=<your-workspace-id>
export LANGSMITH_PROJECT=default
To send traces to a specific project, use the LANGSMITH_PROJECT environment variable. If this is not set, LangSmith will create a default tracing project automatically on trace ingestion.
You may see these variables referenced as LANGCHAIN_* in other places. These are all equivalent, however the best practice is to use LANGSMITH_TRACING, LANGSMITH_API_KEY, LANGSMITH_PROJECT.The LANGSMITH_PROJECT flag is only supported in JS SDK versions >= 0.2.16, use LANGCHAIN_PROJECT instead if you are using an older version.

Trace your LLM calls

The first thing you might want to trace is all your OpenAI calls. After all, this is where the LLM is actually being called, so it is the most important part! We’ve tried to make this as easy as possible with LangSmith by introducing a dead-simple OpenAI wrapper. All you have to do is modify your code to look something like:
from openai import OpenAI
from langsmith.wrappers import wrap_openai
openai_client = wrap_openai(OpenAI())

# This is the retriever we will use in RAG
# This is mocked out, but it could be anything we want
def retriever(query: str):
    results = ["Harrison worked at Kensho"]
    return results

# This is the end-to-end RAG chain.
# It does a retrieval step then calls OpenAI
def rag(question):
    docs = retriever(question)
    system_message = """Answer the users question using only the provided information below:
        {docs}""".format(docs="\n".join(docs))

    return openai_client.chat.completions.create(
        messages=[
            {"role": "system", "content": system_message},
            {"role": "user", "content": question},
        ],
        model="gpt-4o-mini",
    )
Notice how we import from langsmith.wrappers import wrap_openai and use it to wrap the OpenAI client (openai_client = wrap_openai(OpenAI())). What happens if you call it in the following way?
rag("where did harrison work")
This will produce a trace of just the OpenAI call - it should look something like this Tracing tutorial openai

Trace the whole chain

Great - we’ve traced the LLM call. But it’s often very informative to trace more than that. LangSmith is built for tracing the entire LLM pipeline - so let’s do that! We can do this by modifying the code to now look something like this:
from openai import OpenAI
from langsmith import traceable
from langsmith.wrappers import wrap_openai
openai_client = wrap_openai(OpenAI())

def retriever(query: str):
    results = ["Harrison worked at Kensho"]
    return results

@traceable
def rag(question):
    docs = retriever(question)
    system_message = """Answer the users question using only the provided information below:
        {docs}""".format(docs="\n".join(docs))

    return openai_client.chat.completions.create(
        messages=[
            {"role": "system", "content": system_message},
            {"role": "user", "content": question},
        ],
        model="gpt-4o-mini",
    )
Notice how we import from langsmith import traceable and use it decorate the overall function (@traceable). What happens if you call it in the following way?
rag("where did harrison work")
This will produce a trace of the entire RAG pipeline - it should look something like this Tracing tutorial chain

Beta testing

The next stage of LLM application development is beta testing your application. This is when you release it to a few initial users. Having good observability set up here is crucial as often you don’t know exactly how users will actually use your application, so this allows you get insights into how they do so. This also means that you probably want to make some changes to your tracing set up to better allow for that. This extends the observability you set up in the previous section

Collecting feedback

A huge part of having good observability during beta testing is collecting feedback. What feedback you collect is often application specific - but at the very least a simple thumbs up/down is a good start. After logging that feedback, you need to be able to easily associate it with the run that caused that. Luckily LangSmith makes it easy to do that. First, you need to log the feedback from your app. An easy way to do this is to keep track of a run ID for each run, and then use that to log feedback. Keeping track of the run ID would look something like:
from langsmith import uuid7

run_id = str(uuid7())
rag(
    "where did harrison work",
    langsmith_extra={"run_id": run_id}
)
Associating feedback with that run would look something like:
from langsmith import Client
ls_client = Client()
ls_client.create_feedback(
    run_id,
    key="user-score",
    score=1.0,
)
Once the feedback is logged, you can then see it associated with each run by clicking into the Metadata tab when inspecting the run. It should look something like this Tracing tutorial feedback You can also query for all runs with positive (or negative) feedback by using the filtering logic in the runs table. You can do this by creating a filter like the following: Tracing tutorial filtering

Logging metadata

It is also a good idea to start logging metadata. This allows you to start keep track of different attributes of your app. This is important in allowing you to know what version or variant of your app was used to produce a given result. For this example, we will log the LLM used. Oftentimes you may be experimenting with different LLMs, so having that information as metadata can be useful for filtering. In order to do that, we can add it as such:
from openai import OpenAI
from langsmith import traceable
from langsmith.wrappers import wrap_openai
openai_client = wrap_openai(OpenAI())

@traceable(run_type="retriever")
def retriever(query: str):
    results = ["Harrison worked at Kensho"]
    return results

@traceable(metadata={"llm": "gpt-4o-mini"})
def rag(question):
    docs = retriever(question)
    system_message = """Answer the users question using only the provided information below:
    {docs}""".format(docs='\n'.join(docs))
    return openai_client.chat.completions.create(messages = [
        {"role": "system", "content": system_message},
        {"role": "user", "content": question},
    ], model="gpt-4o-mini")
Notice we added @traceable(metadata={"llm": "gpt-4o-mini"}) to the rag function. Keeping track of metadata in this way assumes that it is known ahead of time. This is fine for LLM types, but less desirable for other types of information - like a User ID. In order to log information that, we can pass it in at run time with the run ID.
from langsmith import uuid7

run_id = str(uuid7())
rag(
    "where did harrison work",
    langsmith_extra={"run_id": run_id, "metadata": {"user_id": "harrison"}}
)
Now that we’ve logged these two pieces of metadata, we should be able to see them both show up in the UI here. Tracing tutorial metadata We can filter for these pieces of information by constructing a filter like the following: Tracing tutorial metadata filtering

Production

Great - you’ve used this newfound observability to iterate quickly and gain confidence that your app is performing well. Time to ship it to production! What new observability do you need to add? First of all, let’s note that the same observability you’ve already added will keep on providing value in production. You will continue to be able to drill down into particular runs. In production you likely have a LOT more traffic. So you don’t really want to be stuck looking at datapoints one at a time. Luckily, LangSmith has a set of tools to help with observability in production.

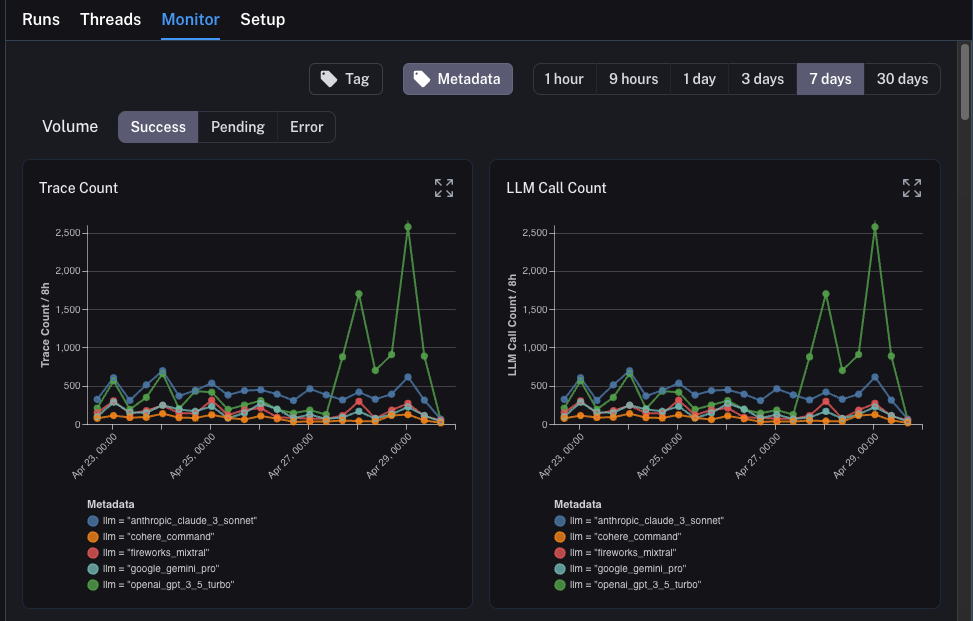
Monitoring

If you click on the Monitor tab in a project, you will see a series of monitoring charts. Here we track lots of LLM specific statistics - number of traces, feedback, time-to-first-token, etc. You can view these over time across a few different time bins. Tracing tutorial monitor

A/B testing

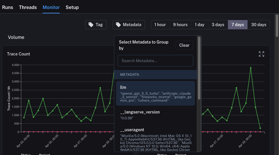
Group-by functionality for A/B testing requires at least 2 different values to exist for a given metadata key.
You can also use this tab to perform a version of A/B Testing. In the previous tutorial we starting tracking a few different metadata attributes - one of which was llm. We can group the monitoring charts by ANY metadata attribute, and instantly get grouped charts over time. This allows us to experiment with different LLMs (or prompts, or other) and track their performance over time. In order to do this, we just need to click on the Metadata button at the top. This will give us a drop down of options to choose from to group by: Tracing tutorial monitor metadata Once we select this, we will start to see charts grouped by this attribute: Tracing tutorial monitor grouped

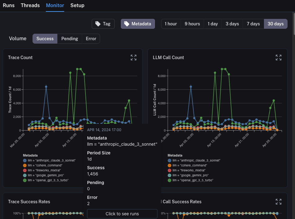
Drilldown

One of the awesome abilities that LangSmith provides is the ability to easily drilldown into datapoints that you identify as problematic while looking at monitoring charts. In order to do this, you can simply hover over a datapoint in the monitoring chart. When you do this, you will be able to click the datapoint. This will lead you back to the runs table with a filtered view: Tracing tutorial monitor drilldown

Conclusion

In this tutorial you saw how to set up your LLM application with best-in-class observability. No matter what stage your application is in, you will still benefit from observability. If you have more in-depth questions about observability, check out the how-to section for guides on topics like testing, prompt management, and more.
Connect these docs to Claude, VSCode, and more via MCP for real-time answers.